This website uses cookies to improve your browsing experience.
GDPR

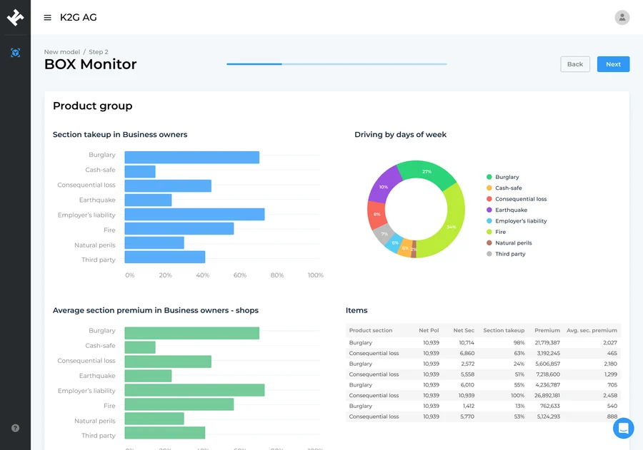
Reporting Agent
Intelligent Automated Reporting Agent

Generate accurate, compliant, and fully customizable reports in minutes — directly from your CRM, ERP, and internal databases.

How it works
Automated, connected, and fully customizable reporting
Our Features
The value you get The value you get
Minutes instead of weeks = faster reporting cycles

K2G Reporting transforms heavy manual reporting into an automated workflow. Reports that once took weeks are now ready in minutes — consistent, compliant, and error-free.

Weeks → minutes

Risk Engineering and corporate reports delivered instantly.

Full compliance

Aligned with corporate and regulatory reporting standards.

Error-free automation

No manual copying = fewer mistakes and higher accuracy.

Ready to automate your reporting workflow?

See how K2G Reporting cuts reporting time from weeks to minutes.

Book a meeting
Key benefits
1
Executives validate hypotheses without waiting for analysts

Leaders get immediate answers, accelerating strategic decision-making.

2
Loss Ratio checks by segment in minutes

Correlations, segment performance, and portfolio signals generated instantly.

3
Faster managerial decisions

Automation reduces analytic bottlenecks and boosts operational efficiency.

4
Scalable and consistent reports

Every report follows the same structure, logic, and compliance guidelines.